Inkl. moms
Mac OSX
Windows
Beskrivelse
Beskrivelse
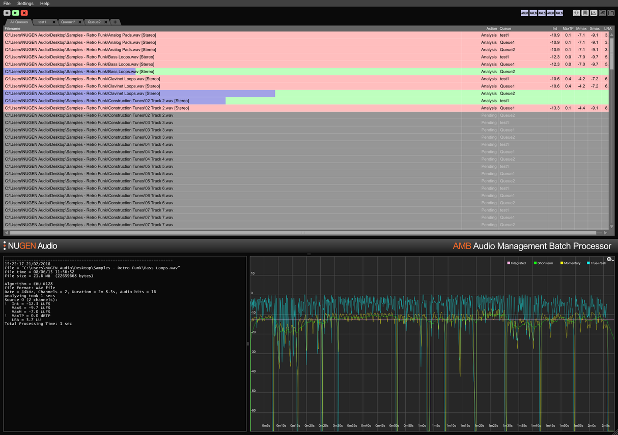
Audio Management Batch processor
For én fil eller tusind
AMB er en modulær applikation til Windows og OSX, der gør det muligt for postproduktionsfaciliteter at accelerere arbejdsprocesser betydeligt for en række forskellige opgaver, herunder upmixing og loudness management.
AMB giver enestående kraft og kontrol ved hjælp af trådede algoritmebehandling og flere behandlingstråde, der kan adresseres til parallel fil- og køhåndtering.
Loudness core module
Hurtig, filbaseret loudness-profilering og korrektion til ITU-R BS. 1770 (CALM) og EBU R128 standarder. Overvågede mapper, advarselsindikatorer samt detaljerede post-mortem logfiler og grafisk fremstilling styres alle fra et fleksibelt intuitivt interface. Mød nemt flere/komplekse leveringskrav gennem detaljerede auto-korrektionsbetingelser, typisk ved at behandle filer med op til 100x realtid.
Upmix core module
Kernteknologier fra NUGEN Audios anerkendte Halo Upmix plugin anvendes til batchbehandling, hvilket giver høj kvalitet, automatisk upmixing til 5.1 og 7.1 fra stereo- og multikanalkilder, med nøjagtig downmix-kompatibilitet hvis nødvendigt.
DynApt extension
NUGEN Audios prisvindende teknologi til loudness-kompatibel dynamisk tilpasning, DynApt, muliggør reduktion af dynamik i lyden, mens det undgår introduktion af dialogklarhedsproblemer, der er almindelige i genbrugte indhold. Denne udvidelse muliggør LRA-målretning og dynamisk indholdsgenbrug, identificerer og respekterer overgange, samtidig med at dialogklarhed bevares, og strømliner tilpasning af spillefilm til TV, TV til web og radio til podcast.
ProRes and MXF extensions
Med ProRes-modulet håndteres PCM-lyd nativt inden for enhver ProRes eller .mov container, hvilket efterlader video og metadata urørt.
Med MXF-modulet håndterer AMB PCM-lyd nativt inden for flere MXF-formater (PCM-lyd i OP-1a og OP-Atom driftsmønstre), hvilket efterlader andre data intakte, sparer tid og undgår potentielle filkonverteringsfejl.
Dolby E extension
Nativ dekodning og kodning af Dolby E-filer. Dolby E-modulet gør det muligt for AMB at dekode Dolby E-filer til PCM-lyd og/eller kode PCM-lyd til Dolby E, med fuld Dolby metadata support.
Enterprise extension
Fuldt automatisering, scripting og rapportering i AMB og enkel MAM-integration. Enterprise-udvidelsen maksimerer effektiviteten for større netværksarbejdsgange.
Funktioner inkluderer e-mail-notifikationer for køafslutning og analysefejl, post-behandlings scriptudførelse og tværplatforms kommandolinjestøtte (OSX/Windows).
Queue/Thread expansions
Den grundlæggende konfiguration af AMB får adgang til to overvågede mapper/køer som standard. Hver køudvidelse giver en ekstra overvåget mappe og/eller behandlingskø, op til i alt 16.
Som standard inkluderer den grundlæggende AMB-konfiguration også to uafhængige behandlingstråde, der optimerer arbejdsprocesser ved at tillade to samtidige processer at køre parallelt. For endnu større kraft og effektivitet kan en AMB trådudvidelse tilføjes; hver instans vil aktivere en ekstra behandlingstråd op til i alt 16.
For workgroups
Spar tid og øg nøjagtigheden af overholdelseskontrol og korrektion. Med AMB, der automatisk overvåger output-mapper, kan fejl fanges og rettes, eller advarselsindikatorer gives for at sikre, at kvalitetsstandarder og overholdelseskriterier overholdes til enhver tid.
Flere køer og mapper muliggør automatiseret re-versionering af originale aktiver til forskellige regioner og netværksstandarder. Ved at bruge den valgfri DynApt-udvidelse automatiseres genbrug fra spillefilm til TV til webklare aktiver, hvilket bevarer dialogklarhed og muliggør specifik LRA-målretning hvis nødvendigt.
Kondensere og omfattende tekstlogs samt grafiske logs er tilgængelige, hvilket muliggør detaljeret post-mortem analyse og bevis for overholdelsesoptegnelser.
Med muligheden for at udvide kapaciteten med op til 16 overvågede mapper og køer og 16 behandlingstråde, er AMB en fremtidssikret løsning til ethvert travlt postproduktionsmiljø.
For ingest and broadcast
Automatiser vurderingen af indkommende 3. parts aktiver med lethed. Valgfri fejlrapportering og/eller korrektion sikrer, at acceptstandarder overholdes uden fejl.
Fuldstændig udvidelig med op til 16 behandlingstråde og 16 mapper, der kan opretholde individuelle overholdelseskriterier, kan AMB skaleres til at håndtere miljøer med høj gennemstrømning.
Med muligheden for automatisk at indsende den samme fil til flere køer, er AMB perfekt til genbrug til flere regioner og afspilningsmiljøer, herunder film, TV og internetstreams fra et enkelt originalt aktiv.
Dolby E, MXF og ProRes udvidelsesmuligheder muliggør nativ håndtering af lyden inden for containeren. Fuld metadata support, inklusive overstyringer, sikrer en glidende overgang af filer gennem større MAM-systemer.
Features
- Typically over 100x real-time
- Multiple file formats supported
- Scalable modular architecture
- Loudness and upmix options
- Automated log generation
System Requirements
macOS
Windows


