Inkl. moms
Mac OSX
Windows
Beskrivelse
Beskrivelse
NUGEN Audios prisvindende teknologi til lydniveau-kompatibel dynamisk tilpasning, DynApt, muliggør reduktion af dynamik i lyden, mens det undgås at introducere problemer med dialogklarhed, som er almindelige i genbrugte indhold.
Denne udvidelse muliggør LRA-målretning og dynamisk indholdsgenbrug, identificerer og respekterer overgange, samtidig med at den bevarer dialogklarhed, og strømliner tilpasningen af spillefilm til TV, TV til web og radio til podcast.
Kræver mindst et af de to kerne-moduler (Upmix, Loudness).
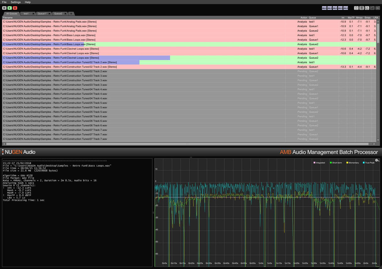
AMB er en modulær applikation til Windows og OSX, der gør det muligt for post-produktionsfaciliteter at accelerere arbejdsprocesser betydeligt for en række forskellige opgaver, herunder upmixing og lydniveauhåndtering.
AMB giver enestående kraft og kontrol ved hjælp af trådede algoritmebehandlinger og flere behandlingstråde, der er adresserbare til parallel fil- og køhåndtering.
Features
- Typically over 100x real-time
- Multiple file formats supported
- Scalable modular architecture
- Loudness and upmix options
- Automated log generation
System Requirements
macOS
Windows


